时间:2014-11-24来源: 作者:admin1 点击:
供热监控是干嘛的

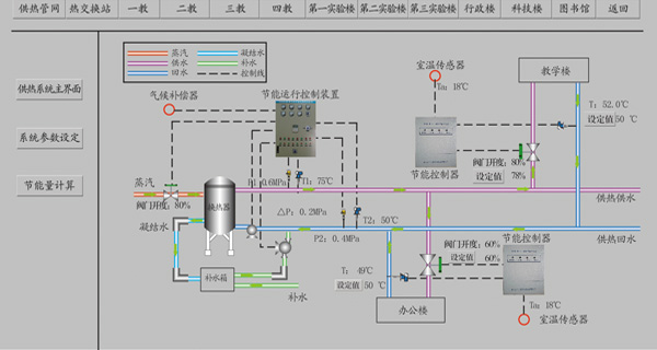
供 热监控系统是融合了计算机技术、传感技术、数据通信技术、测控技术和可靠性理论的新型高科技热网监测系统,包括热源的监控、热网的监控和热用户的能量计量 管理系统,改变了人工抄表、人工制表、人工结算的管理模式,实现了对热网系统的实时监测和计量的自动化,且能实时掌握蒸汽质量和用汽情况,便于生产调度管 理。
供热监控系统应用功能:
1、直接采集各厂站热力仪表的数据,自动、准确、一致可靠安全的采集、传输和存储,在任何情况下保证数据不丢失。24小时不间断采集数据。每间隔1~2秒传输一次数据。
2、在线监控热力仪表的运行情况,实时监控瞬时流量温度、压力和累计流量等参数。为平衡压力,温度提供有力的数据依据。数据可以备份或转存到其他存储设备(光盘、硬盘等)。
3、可通过历史曲线,以总屏或分屏查看以往数据资料,并打印,汇总报表。
4、软件可运行在WINDOWS98、WINDOWSNT、WINDOWSXP等操作系统。应用软件免费升级、维护。
5、在内部局域网上的任意一台电脑,都可通过数据备份服务器,监控仪表运行情况。
供热监控设备配置:
监控中心
监控中心以高可靠性的服务器、工控计算机,采用WindowsNT系统平台和组态软件(KINGVIEW、FIX、力控等),编制各数据分析处理软件模块建立完整的监控平台。
硬件配置
监控中心和客户机(管理部门)组成的计算机局域网配置有下列设备:
服务器
即 放在主控室运行的SCADA节点,主要负责热网管理系统的管理和监控,作为WebServer向本地客户节点或远端客户节点提供经IE或 NetscapeNavigator浏览的实时运行信息。完成对工控机上实时运行的主要数据(瞬时流量、累积流量、工作温度、工作压力、停汽时间、停汽时 间日累积、设备工况、异常报警等)的历史备份。客户机可通过Delphi6.0编写的客户端程序对文件服务器上的热网历史数据进行浏览、曲线显示和报表打 印等。
工控机
负责热网系统的实时监控、通信管理。实时用户数据曲线和报表的生成,实时用户数据的管理。
通信设备
数传电台、天馈线和避雷器(按无线通信配置)
其他设备
打印机、、网卡、HUB、UPS电源及辅助件等。
CopyRight 2006-2017 © 北京辉达注册暖通科技有限公司
版权所有 All Rights Reserved
地址:北京市丰台区丽泽桥西美克大厦507 网站:www.szhuabotx.com 邮箱:jinqijian188@163.com 联系电话:13080222793